Il dashboard del project manager aiuta la tua squadra a tenere il passo
Il dashboard di Project Manager in Easy Project 2019 offre le funzionalità più utili per il ruolo di project manager su un'unica schermata. Tutti i moduli sono completamente personalizzabili a tuo piacimento. Guarda il video tutorial per saperne di più.

Diagramma di Gantt per una pianificazione di progetti semplificata
Stanco di compiti in ritardo e fogli di calcolo di Excel goffi? Prova un diagramma di Gantt, visualizzerà i tuoi progetti e renderà più facile la pianificazione in modo che il processo funzioni più velocemente, sia più sincronizzato e sia facilmente comunicabile.
 
Easy Project - Diagramma di Gantt - nuova relazione
Kanban - Board personali e per il team
Ottieni una panoramica del lavoro che deve essere svolto e dello status attuale delle task grazie alle Kanban Board personale e per il team. Implementale con un click nella tua dashboard personale o nella dashboard del team, e aggiorna o assegna di nuovo le task tramite il drag & drop, il tutto sempre all'interno della tua dashboard.
 
Easy Project - Kanban - Filtro assegnatario
Piano d'azione per i progetti
Ottieni una panoramica immediata sugli obiettivi del tuo progetto tramite le milestone e controlla tutte le task che devono essere portate a termine per completare il progetto con successo. Con il Piano d'azione per progetti, puoi vedere l'intero piano del progetto, e il suo corso, sotto ogni aspetto e dettaglio.
 
Easy Project - Piano d'azione per i progetti
Project Planner Immediato
Pianifica rapidamente un progetto completo sotto tutti i punti di vista, inserendo i dettagli base delle task come: nome, durata e data di completamento. Disponibile tramite la sidebar della pagina del tuo progetto, il Project Planner ti permetterà di annotare task sia durante le fasi di brainstorming, sia durante le fasi preliminari di definizione del progetto.
 
Easy Project - Project Planner Immediato
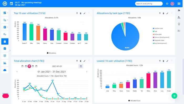
Strumenti per i Report - Grafici & Diagrammi
Visualizza le statistiche e dati disponibili tramite diagrammi a torta, ortogrammi e grafici a linee. Crea nuovi grafici a partire da qualsiasi elenco di voci. Prepara report avanzati sulle performance del tuo progetto in pochi click, e mostra cosa deve essere migliorato nel corso del progetto.
 
Easy Project - Strumenti per i Report - Grafici & Diagrammi
