Contrôle et surveillance de projet
Le processus d’examen et de rapport du projet doit s’appliquer au projet. Une configuration efficace du processus d’examen du projet vous permet de suivre les coûts et le calendrier au cours du projet. C’est la clé pour gérer votre projet dans des eaux agitées - et vous épargnera votre projet de sortir des sentiers battus.

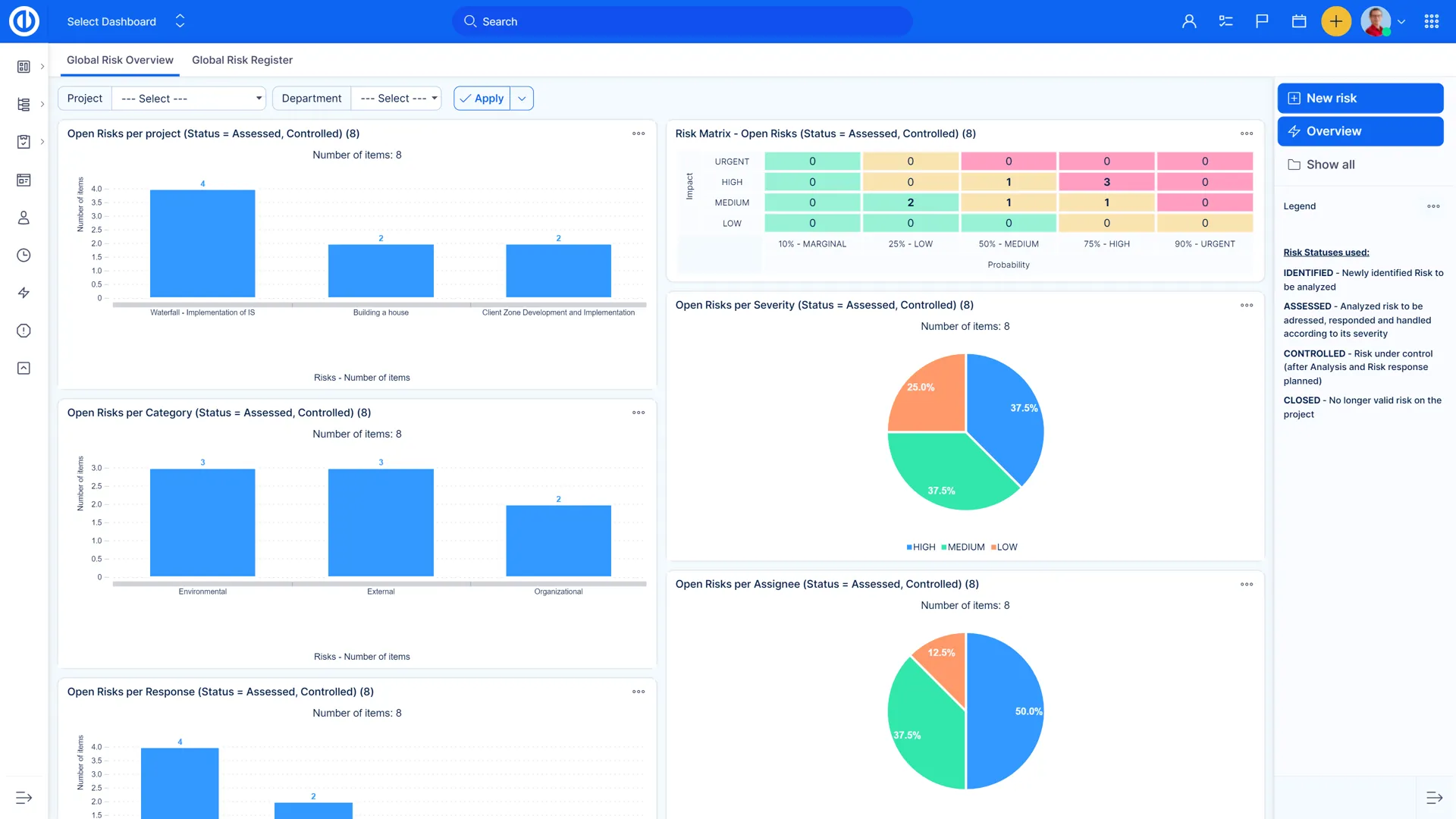
Outils de Reporting - Infographies et Graphiques
Visualisez les statistiques disponibles à l'aide de graphiques à secteurs, à barres et à secteurs. Créez des graphiques à partir de n’importe quelle liste d’entrées et, en quelques clics, préparez un rapport sur les performances de votre projet et montrez ce qu’il faut améliorer.

Gestion de la Valeur Acquise
Définir un espace de travail et analyser les performances d’un projet grâce à la Gestion de la Valeur Acquise (GVA), une méthodologie de recherche éprouvée dans la détermination du succès d’un projet.

Alertes – Système d'alerte précoce
Vous définissez quoi et quand vous souhaitez être averti et vous recevrez une notification par e-mail au bon moment. Par exemple: une échéance approche, un budget projet / tâche est dépassé, les tâches sont échues.

Charte de décomposition pour une gestion du sprint efficace
Analysez en profondeur votre progression pour un accomplissement rapide de votre projet grâce au tableau de décomposition. Comparez les travail idéal et le travail réel restant, identifiez votre schéma de travail et soyez sûrs que vos objectifs sont facilement atteignables.

Exportations de marque
Toutes les listes de données du système peuvent être exportées dans un fichier PDF avec votre logo et les couleurs de votre entreprise. Exemple d'exportations : tout type de liste de tâches, liste de projets, entrées de temps passé, exportation du détail des tâches, etc.

Tableau de bord du projet
Afin de garder votre entreprise sur la bonne voie, les chefs de projet et les équipes ont besoin de toute l'aide possible. L'un des moyens éprouvés de suivre et de mesurer les progrès en cours consiste à utiliser un tableau de bord de projet, ce qui facilite la visualisation des données en temps réel et la personnalisation de la page en fonction des besoins de l'équipe et des projets.

Tableau de bord des jalons
Suivre les jalons ouverts/fermés par projets, tout comme le temps estimé et passé pour les jalons individuels. Ce tableau de bord aide les gestionnaires de projet et de portefeuille à vérifier si les progrès des projets sont conformes au plan / calendrier de projet original.





















